Daten als Schlüssel zu mehr Effizienz: wie unser GreenTec Performance System Dialysezentren smarter macht
In Dialysezentren ist die Wasseraufbereitung einer der größten Ressourcenverbraucher – und gleichzeitig oft eine Blackbox. Strom- und Wasserverbrauch, Laufzeiten, Reinigungszyklen: Vieles bleibt unklar, weil Daten fehlen. Ohne Daten gibt es keine Transparenz, und ohne Transparenz keine Optimierung. Genau hier setzt unser GreenTec Performance System (GPS) an.
Die Herausforderung: Ressourcenverbrauch sichtbar machen
Dialysezentren verbrauchen pro Behandlung bis zu 400 Liter Trinkwasser und bis zu 12 kWh Strom. Auch in Deutschland gibt es allerdings Zentren, die immer noch höhere Verbräuche haben. Ein Großteil davon entfällt auf die Wasseraufbereitung – ein Bereich, der in vielen Einrichtungen kaum überwacht wird. Die Folge: ein unnötig hoher Wasser- und Energieverbrauch sowie verpasste Einsparpotenziale bei den Betriebskosten.
Unsere GPS-Software schafft hier Abhilfe. Sie macht sichtbar, was bisher verborgen war und legt damit den Grundstein für ein nachhaltigeres Ressourcenmanagement. Das System ist eines von zwei Bausteinen unseres Smart Dialysis®-Konzepts, mit dem wir angetreten sind, um die Dialyse zukunftssicher zu machen.
Screen des GPS-Moduls Smart Water:

Screen des GPS-Moduls Smart Energy:

Unsere Lösung: GPS, das „Gehirn“ der smarten Dialyse
Das GreenTec Performance System, mit den beiden Modulen Smart Water und Smart Energy, vernetzt die Systeme der Sektorenvernetzung und Wasseraufbereitung digital.
So funktioniert die Arbeit mit dem GPS:
1. Monitoren der Systeme:
Die Grundlage, um als Dialysezentrum den Ressourcenverbrauch kontrollieren zu können, sind Daten. Unsere GPS-Software sammelt und visualisiert alle relevanten Verbrauchsdaten in Echtzeit; von der Umkehrosmose über die Heißreinigung bis zur Energieerzeugung durch PV-Anlagen. Die Daten sind jederzeit abrufbar und bilden die Grundlage für die nächsten Schritte.
2. Analysieren der Daten:
Damit die Daten einen Nutzen entwickeln, analysieren wir sie. So erkennen wir beispielsweise ineffiziente Prozesse und Anomalien.
-
- Läuft die RO-Anlage (Reverse Osmosis = Umkehrosmose) länger als nötig vor oder nach Behandlungen?
- Sind die Reinigungszyklen effizient?
Die GPS-Daten liefern Antworten – und zeigen, wo Optimierung möglich ist.
3. Optimieren auf Datenbasis:
Auf Basis der Datenanalyse können wir konkrete Maßnahmen vorschlagen, um den Ressourcenverbrauch zu optimieren.
Beispiele dafür sind:
-
- Optimierung der RO-Einstellungen, um Wasser und Energie zu sparen
- Anpassung der RO-Zeitpläne zur Vermeidung unnötiger Laufzeiten (ohne den Patientenplan zu ändern)
- Optimierung der Heißreinigungszyklen, um Hygieneanforderungen mit geringeren Energiekosten zu erfüllen.
Mehr als nur ein Tool
GPS ist nicht nur ein Werkzeug zur Datensammlung. Es ist ein digitaler Assistent für den Betrieb. Es automatisiert Tagesprotokolle gemäß ISO 23500 und entlastet damit Mitarbeitende, überwacht Hygieneparameter wie A0-Werte und ermöglicht die Fernüberwachung mehrerer Standorte. Technikteams können so effizienter arbeiten und das Risiko für Ausfallzeiten minimieren.

Digitales Tagesprotokoll
Die Vorteile von GPS auf einen Blick:
- Digitale Erfassung und Überwachung als Basis für fundierte Analysen und daraus abgeleitete Empfehlungen zur Optimierung des Wasseraufbereitungssystems.
- Automatisierte Erstellung des Tagesprotokolls gemäß ISO 23500 zur Ablösung manueller Dokumentationsprozesse entlastet die Teams.
- Hygienenachweis bei Systemen mit integrierter Heißreinigung durch Protokollierung der A0-Werte sowie Identifikation möglicher Energieeinsparungen.
- Technikfachkräfte: Zentrale Anlagenüberwachung mehrerer Zentren von einer einzigen Plattform aus (unter anderem Betriebsparameter von RO und Vorfiltration sowie Monitoring der Permeatqualität).
- Automatischer Versand von Alarmmeldungen, um Reaktionszeiten vor Ort zu verkürzen und das Risiko für Ausfallzeiten bei der Dialyse zu minimieren.
- Monitoring von Verbrauchswerten- und Energieerträgen, auch Geräte der Sektorenvernetzung werden überwacht
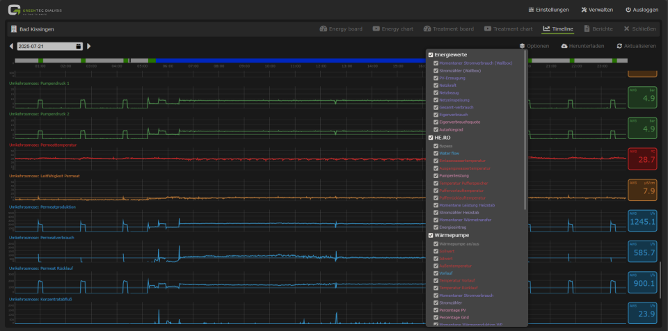
- Expertenmodus mit Zeitstrahlansicht aller erfassten Parameter, Troubleshooting und Darstellung von Zusammenhängen.
Förderfähig und zukunftssicher
Unser GPS ist in Deutschland BAFA-zuschussfähig.
Es ist damit nicht nur ein Effizienzwerkzeug, sondern ein strategischer Baustein für die nachhaltige Transformation von Dialysezentren.
Fazit: Digitalisierung ist kein nice-to-have, sondern liefert die Datenbasis für echte Einsparungen.
Wer Ressourcen sparen, CO₂ reduzieren, Betriebskosten optimieren und gleichzeitig die Behandlungsqualität sichern will, braucht gute Daten. Unsere GPS-Software bildet die Basis für einen reibungslosen Betrieb, damit die Teams in den Dialysezentren sich auf ihre Kernaufgaben konzentrieren können.
Nephrologische Praxis Bremen Nord
"Im Rahmen der Erweiterung unseres Hauptstandortes suchten wir einen Partner, der uns bei den Umbaumaßnahmen, aber auch in Sachen Medizintechnik auf dem Weg zur "grünen" Dialyse unterstützen kann. GreenTec Dialysis haben ein maßgeschneidertes Konzept… ...