Städtisches Klinikum Braunschweig
Im Rahmen des Neubaus der Klinikdialyse erhielten wir den Zuschlag zur Konzeption und Umsetzung unserer Smart Dialysis Lösung. ...
Dialyse ist nicht gleich Dialyse. Während niedergelassene Zentren mit planbaren Abläufen arbeiten, sieht die Realität in einer Klinikdialyse anders aus: akute Notfälle, die dringend behandelt werden müssen, stationäre Patienten, die weiter dialysiert werden müssen, sowie reguläre Dialysepatienten kommen in der nephrologischen Abteilung einer Klinik zusammen. Die dadurch entstehende schwankende Auslastung macht den Betrieb weniger gut planbar. Gleichzeitig ist eine solche Abteilung an die Infrastruktur im Krankenhaus angebunden und kann im Gegensatz zu einer normalen Praxis weniger autark agieren.
Die Betriebssicherheit spielt dabei immer die wichtigste Rolle. Wie können Verantwortliche erreichen, dass die Prozesse auch in der größten Hektik sicher und effizient laufen? Wie kann man beispielsweise sicherstellen, dass in der Wasseraufbereitung keine Probleme entstehen?
Schwankende Auslastung bedeutet:

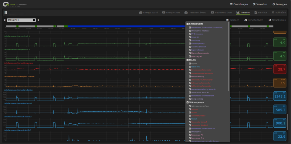
GPS Smart Water überwacht die relevanten Verbrauchsdaten in Echtzeit.
Unsere GPS-Software überwacht die Komponenten der Wasseraufbereitung rund um die Uhr. Dabei liefert das GreenTec Performance System die nötigen Daten, um die Wasseraufbereitung effizienter zu gestalten und die Betriebssicherheit zu erhöhen.

ISO 23500-konformes digitales Tagesprotokoll
Jede Klinik ist anders. Die Versorgung ist unterschiedlich geregelt. Wir analysieren die Gegebenheiten vor Ort und entwickeln Lösungen, die Abläufe und Infrastruktur optimal verbinden.
Krankenhausdialysen brauchen Flexibilität und Sicherheit. Mit digitalen Tools und individuell geplanten Wasseraufbereitungssystemen schaffen wir beides – und helfen Kliniken dabei, ihre Ressourcen intelligent zu nutzen.
Im Rahmen des Neubaus der Klinikdialyse erhielten wir den Zuschlag zur Konzeption und Umsetzung unserer Smart Dialysis Lösung. ...
"Unsere Vision: Eine Krankenhausdialyse, die neueste Technologie, Wirtschaftlichkeit und Umweltbewusstsein vereint." So beschrieb Susanne Gaiser, stellvertretende Pflegedirektorin und Pflegedienstleitung des Klinikums Heidenheim, die Idee für den Dia… ...